从单机到集群:用vLLM+Ray优雅地部署你的分布式推理集群DeepSeek-R1-0528(附:完整YAML配置文件)
对于小模型,单机单卡或者单机多卡就能满足推理的部署需求,比如Qwen-32B,模型权重文件大概64G,单个H20的显存有96G,所以单卡就可满足。
对于小模型,单机单卡或者单机多卡就能满足推理的部署需求,比如Qwen-32B,模型权重文件大概64G,单个H20的显存有96G,所以单卡就可满足。
对于大模型,例如DeepSeek-R1-0528 671B模型,权重文件大概1.3T,单机8卡H20满足不了需求,这时候就需要多机多卡,每个节点运行模型的一部分,即分布式推理,这就需要分布式计算框架,业界主流的推理框架和分布式计算框架组合:vLLM+Ray。
1、模型基础并行策略
在推理部署中,我们常用两种模型并行方式:PP和TP,即流水线并行和张量并行。
1.1 张量并行
张量并行是将模型内部的参数矩阵进行切分,不同GPU负责计算自己负责的部分矩阵计算,最后将各GPU的计算结果进行合并,由于模型权重参数是以tensor表示,所以这种并行方式又叫张量并行。
这种并行方式,由于要互相传递中间计算结果,所以通信量相对较大,适合单机多卡之间的并行。
1.2 流水线并行
模型其实是分层的,每一层有自己的参数,流水线并行就是按模型的层将不同层分配到不同的GPU上,按顺序处理,前一个GPU处理完上一层,下一个GPU处理下一层,类似流水线,所以也叫流水线并行。
这种并行方式相较于张量并行,通信量就较小,适合多机多卡之间的并行。
当单机多卡不能满足推理模型部署时,我们一般采用PP+TP结合的方式实现多机多卡的分布式推理:

2、vLLM和Ray
前面我们已经介绍过vLLM,vLLM是一个专注于LLM的高性能推理和服务框架,通过创新的PagedAttention机制和深度优化等技术,帮助用户高效地部署和运行大语言模型。
Ray是一个分布式执行框架,专门为低延迟、高并发的在线推理设计,天生支持GPU资源调度。
3、实验环境
这里使用两台GPU节点,每台配置8块H20(96G显存)、4块400G HCA,节点之间通过IB网络连接。软件版本如下:
| 组件 | 配置 |
| GPU | 8×NVIDIA H20 96GB |
| 网络 | 400Gbps InfiniBand |
| OS | Ubuntu 22.04.5 LTS |
| kernel | 5.15.0-134-generic |
| NVIDIA | 550.144.03 |
| CUDA | 12.4 |
| nvidia-fabricmanager | 550.144.03-1 |
| vLLM | 0.8.2 |
| PyTorch | 2.7.0 |
| Python | 3.10.12 |
| docker | 28.4.0 |
4、vLLM+Ray部署DeepSeek-R1推理模型
这里只分享分布式推理服务的部署,GPU环境的配置:驱动、CUDA、docker、NVIDIA Container Toolkit、模型权重的下载等,参加之前文章:
分布式推理服务部署分为以下几个步骤:1、启动Ray集群,2、启动vLLM
4.1 启动Ray集群
1)下载ray集群启动脚本
wget https://github.com/vllm-project/vllm/blob/main/examples/online_serving/run_cluster.sh
2)根据实际情况,修改启动脚本

3)启动容器建立ray集群
在head节点执行:
nohup bash /root/run_cluster.sh vllm/vllm-openai 10.10.1.1 --head /data/DeepSeek -e VLLM_HOST_IP=10.10.1.1 -e NCCL_SOCKET_IFNAME=bond0 > /root/ray_file 2>&1 &10.10.1.1 是head节点的IP/data/DeepSeek 是本地模型文件位置
其他work节点执行:
nohup bash /root/run_cluster.sh vllm/vllm-openai 10.10.1.1 --worker /data/DeepSeek -e VLLM_HOST_IP=10.10.1.2 -e NCCL_SOCKET_IFNAME=bond0 > /root/ray_file 2>&1 &10.10.1.1 head节点IP10.10.1.2 work节点IP
4)进入容器,检查ray集群状态

4.2 启动vLLM模型推理服务
Ray集群部署完成后,需要在使用vLLM启动模型API服务:
这里也是后台启动:
nohup bash -c 'NCCL_DEBUG=INFO vllm serve /models/DeepSeek-R1-0528 --tensor-parallel-size 8 --pipeline-parallel-size 2 --dtype=bfloat16' &> /var/log/vllm_deepseek_r1.log &pipeline-parallel-size:流水线并行,与节点数一致tensor-parallel-size:张量并行,与单机内GPU卡数量一致
注意:启动过程会有NCCL创建RDMA 队列对的日志,如果你在日志中看到 [send] via NET/IB/GDRDMA,这意味着 NCCL 使用 Infiniband 与 GPU-Direct RDMA,可以高效运行。
5、推理模型吞吐压测
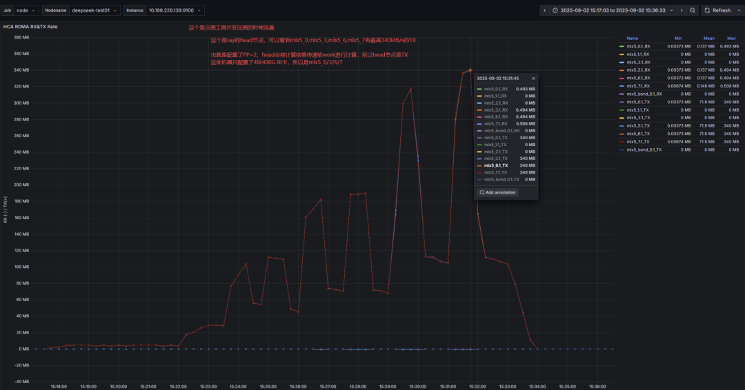
单并发:明显不如单机部署的43 tok/s,即使KV Cache很小,但是分布式部署才38 tok/s

两个节点之间的RDMA流量也只有340MB/s左右。

总结:
随着模型参数的越来越大,模型需要的显存越来越多,单卡或者单机多卡可以利用张量并行TP的方式来将模型的计算矩阵进行切分,然后合并计算结果,但是对于更大的模型,则需要利用流水线并行PP的方式,将模型按层分配到不同节点的不同GPU,每个节点只执行一部分模型任务,然后对应到技术实现,常用的就是vLLM+Ray方案,本文分享了这种方案的实际案例,如有兴趣,欢迎留言区讨论。
如何学习大模型 AI ?
由于新岗位的生产效率,要优于被取代岗位的生产效率,所以实际上整个社会的生产效率是提升的。
但是具体到个人,只能说是:
“最先掌握AI的人,将会比较晚掌握AI的人有竞争优势”。
这句话,放在计算机、互联网、移动互联网的开局时期,都是一样的道理。
我在一线互联网企业工作十余年里,指导过不少同行后辈。帮助很多人得到了学习和成长。
我意识到有很多经验和知识值得分享给大家,也可以通过我们的能力和经验解答大家在人工智能学习中的很多困惑,所以在工作繁忙的情况下还是坚持各种整理和分享。但苦于知识传播途径有限,很多互联网行业朋友无法获得正确的资料得到学习提升,故此将并将重要的AI大模型资料包括AI大模型入门学习思维导图、精品AI大模型学习书籍手册、视频教程、实战学习等录播视频免费分享出来。

第一阶段(10天):初阶应用
该阶段让大家对大模型 AI有一个最前沿的认识,对大模型 AI 的理解超过 95% 的人,可以在相关讨论时发表高级、不跟风、又接地气的见解,别人只会和 AI 聊天,而你能调教 AI,并能用代码将大模型和业务衔接。
- 大模型 AI 能干什么?
- 大模型是怎样获得「智能」的?
- 用好 AI 的核心心法
- 大模型应用业务架构
- 大模型应用技术架构
- 代码示例:向 GPT-3.5 灌入新知识
- 提示工程的意义和核心思想
- Prompt 典型构成
- 指令调优方法论
- 思维链和思维树
- Prompt 攻击和防范
- …
第二阶段(30天):高阶应用
该阶段我们正式进入大模型 AI 进阶实战学习,学会构造私有知识库,扩展 AI 的能力。快速开发一个完整的基于 agent 对话机器人。掌握功能最强的大模型开发框架,抓住最新的技术进展,适合 Python 和 JavaScript 程序员。
- 为什么要做 RAG
- 搭建一个简单的 ChatPDF
- 检索的基础概念
- 什么是向量表示(Embeddings)
- 向量数据库与向量检索
- 基于向量检索的 RAG
- 搭建 RAG 系统的扩展知识
- 混合检索与 RAG-Fusion 简介
- 向量模型本地部署
- …
第三阶段(30天):模型训练
恭喜你,如果学到这里,你基本可以找到一份大模型 AI相关的工作,自己也能训练 GPT 了!通过微调,训练自己的垂直大模型,能独立训练开源多模态大模型,掌握更多技术方案。
到此为止,大概2个月的时间。你已经成为了一名“AI小子”。那么你还想往下探索吗?
- 为什么要做 RAG
- 什么是模型
- 什么是模型训练
- 求解器 & 损失函数简介
- 小实验2:手写一个简单的神经网络并训练它
- 什么是训练/预训练/微调/轻量化微调
- Transformer结构简介
- 轻量化微调
- 实验数据集的构建
- …
第四阶段(20天):商业闭环
对全球大模型从性能、吞吐量、成本等方面有一定的认知,可以在云端和本地等多种环境下部署大模型,找到适合自己的项目/创业方向,做一名被 AI 武装的产品经理。
- 硬件选型
- 带你了解全球大模型
- 使用国产大模型服务
- 搭建 OpenAI 代理
- 热身:基于阿里云 PAI 部署 Stable Diffusion
- 在本地计算机运行大模型
- 大模型的私有化部署
- 基于 vLLM 部署大模型
- 案例:如何优雅地在阿里云私有部署开源大模型
- 部署一套开源 LLM 项目
- 内容安全
- 互联网信息服务算法备案
- …
学习是一个过程,只要学习就会有挑战。天道酬勤,你越努力,就会成为越优秀的自己。
如果你能在15天内完成所有的任务,那你堪称天才。然而,如果你能完成 60-70% 的内容,你就已经开始具备成为一名大模型 AI 的正确特征了。
这份完整版的大模型 AI 学习资料已经上传CSDN,朋友们如果需要可以微信扫描下方CSDN官方认证二维码免费领取【保证100%免费】

更多推荐


所有评论(0)